中贏全自動變頻供水設備率先采用高水平節能變頻技術
中贏供水領導層督促指導全自動變頻供水設備率先執行高水平節能變頻技術;進一步規范高層建筑供水節能施工、設計及研發、材料產品性能檢測等行為;推行民用建筑供水規劃節能審查、節能評估、民用建筑節能信息公示、能效測評標識等制度。
同時,中贏供水還將引導保障性住房、高層高樓供水等公益性建筑節能給水推廣綠色建筑評價標識。
中贏公司,將深入推進既有居住建筑節能改造。繼續加大全國范圍內的供水設備節能改造實施力度,全力打造國際一流品牌!。
全自動變頻供水設備的優勢
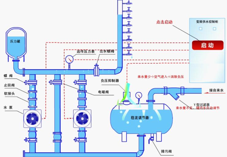
1、從供水方式的實現方式上來看,無負壓供水主要是通過設置穩流補償器,串接市政自來水,可利用自來水原有100%的壓力,帶壓穩流補償器為全密封壓力容器,與外界完全隔離,徹底杜絕了水質的污染。
2、從供水的穩定性來看,無負壓供水壓力穩定,而水池供水的水壓出現變動,無法穩定。
3、從后期的維護管理來看,無負壓供水可以實現全自動運行,無需專人管理,整個產品的產品結構整體性強,省時省力。
4、從設備安裝來看,水池供水方式需要修建水池或水箱,工作量比較大,耗時耗力,工期比較廠。

全自動變頻供水設備優點
1、全自動變頻供水設備,是結合消防和生活、生產用水的特點,研制生產的具有國外先進水平的新一代產品,采用微型計算機可編程控制技術,根據供水管網和水源的多種情況,由微型計算機控制調節各種復雜的工作,實現了智能化供水。
2、全自動變頻供水設備是非常理想的一種節能供水設備,節能效果好,結構緊湊,占地面積小,運行穩定可靠,使用壽命長,方案設計靈活,供水壓力可調,流量可大可小,完全可以取代水塔、高位水箱及各種氣壓式供水設備,可徹底免除水質的二次污染。
3、全自動變頻供水設備亦用于改造原有老式泵房設備,改造后同樣可以達到高效節能、自動恒壓供水的目的。
全自動變頻供水設備主要特點
1、采同微機控制,全自動運行,管理簡單,使用方便、可靠。
2、結構緊湊,占地面積小,投資省,安裝方便,便于集中管理。
3、功能齊全,通過面板操作實現用戶所需的各種功能。
4、按所需壓力,根據用水量的變化來調節電機泵的轉速,使設備恒壓供水,達到高效節能的目的。
5、對多臺電機泵均能可靠地實現軟啟動,大大延長了設備的使用壽命。
6、根據流量的變化自動完成對多臺水泵進行循環軟啟動運行、停止的全部過程。
7、帶有小型氣壓水罐裝置,由遠傳壓力表發饋到控制器,從而使設備在小流量或零流量時可以停機,進一步降低能耗,延長了設備的使用壽命。
8、保護功能完備:欠壓保護、超壓保護、過載保護、短路保護、失速防止等。
9、工作泵與備用泵具有周期性運轉,自動巡檢和手動巡檢功能。
全自動變頻供水設備適用范圍
1、生活供水。
2、工業用水鍋爐循環水系統,特別要求恒壓的生產用水。
3、高層建筑、生活小區、軍事設施的消防用水。
4、舊有給水系統(氣壓、水塔、高位水箱)的改造。
5、變頻定壓補水系統。
6、農田灌溉系統









